Passo a Passo
Do acesso à análise, você controla ponta a ponta o ciclo de abastecimento, com eficiência, segurança e dados confiáveis.
Definição de políticas
Quem pode abastecer, onde e quando. Configure regras personalizadas para cada operação.
Controle de acesso (ÈPTÁ MOB)
Autorização e identificação de usuários e ativos. Bloqueio automático de acessos não autorizados.
Abastecimento e captura de dados
Registro de eventos com contexto operacional. Cada abastecimento é registrado com dados completos.
Monitoramento em tempo real
Dashboards e alertas de exceção. Acompanhe tudo que acontece na sua operação.
Relatórios e auditoria
Rastreabilidade por veículo, motorista, unidade e período. Dados confiáveis para tomada de decisão.
Otimização contínua
Ajuste de políticas, metas e indicadores de custo. Melhore continuamente sua operação.
Tudo o que você passa a acompanhar com o ÈPTÁ SGA
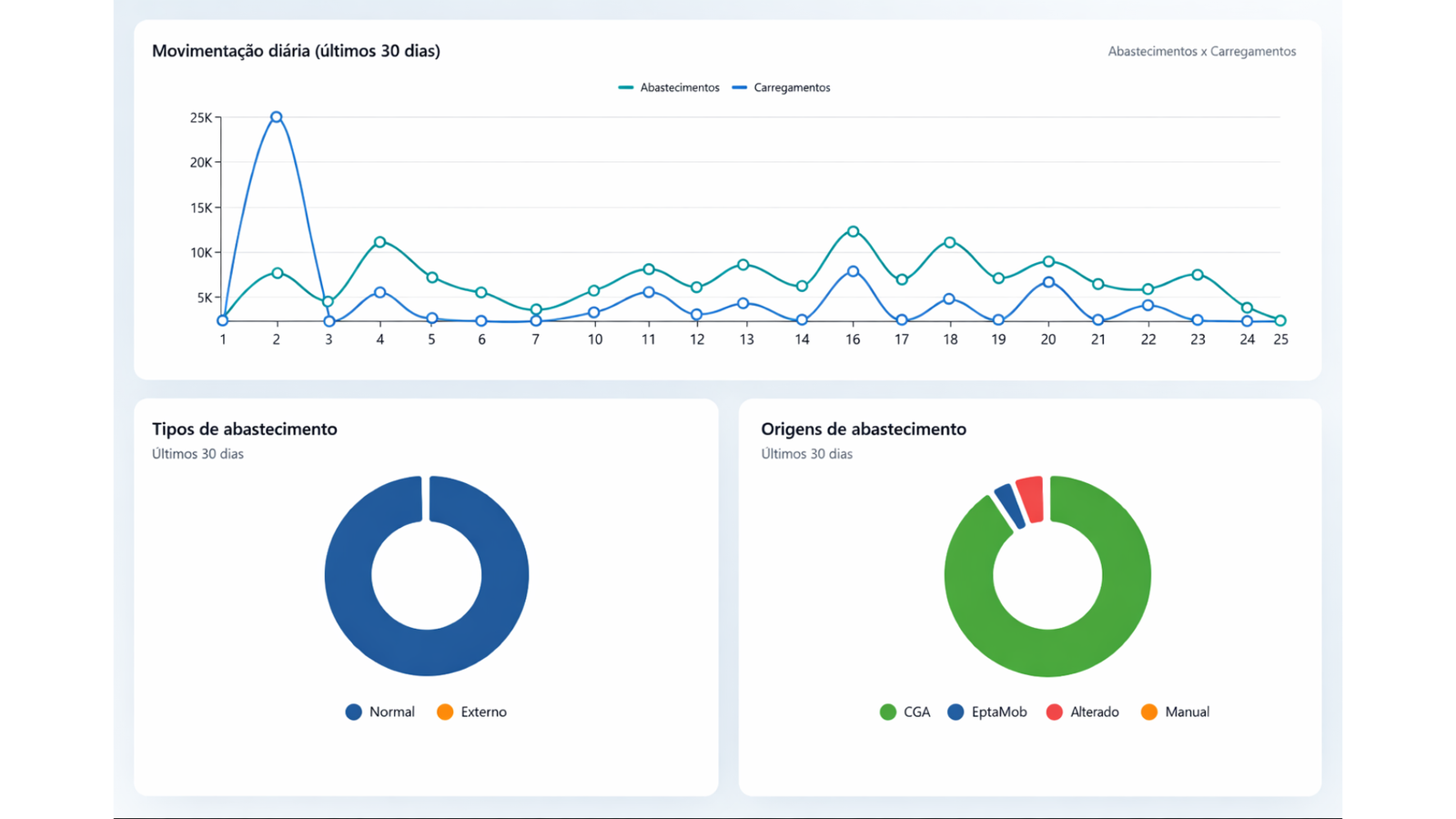
Com o ÈPTÁ SGA instalado, você passa a ter acesso ao painel de acompanhamento da 7Tec Automação, que permite visualizar a operação em tempo real, de forma clara e organizada, com filtros por grupos, períodos, bombas ou dias.
É possível visualizar os abastecimentos realizados, o consumo por veículo ou equipamento, a movimentação de combustível nos tanques, os níveis de estoque, as médias de desempenho e outros indicadores operacionais.
Com os dados centralizados em um único ambiente, e também apresentados em gráficos, o gestor ganha mais controle sobre a operação, facilita o acompanhamento diário e toma decisões com base em informações confiáveis, identificando desvios e oportunidades de melhoria.









Nosso sistema foi desenvolvido para entregar controle total em cada etapa do processo de abastecimento. Desde a definição de políticas até a otimização contínua, você tem visibilidade completa da sua operação.
Agende uma demonstração e veja como o ÈPTÁ SGA pode transformar sua operação